# Quick start guide

MetaCopier.io is a cloud solution to copy trades between your trading accounts. Please follow these steps to sign up, create a project, connect your trading accounts, and start copying trades. If you prefer, we also offer a video tutorial.

{% embed url="<https://www.youtube.com/watch?v=9ehPKO8_NJ0>" %}
Video tutorial to copy trades from MetaTrader to DXtrade
{% endembed %}

## Sign up

Click on the profile icon in the upper right corner.

<figure><img src="https://1880479925-files.gitbook.io/~/files/v0/b/gitbook-x-prod.appspot.com/o/spaces%2FYatpTySDvBNuxKqpErzU%2Fuploads%2FneSR6sn9v77nKxgMQLMr%2Fimage.png?alt=media&#x26;token=22a177db-9860-4a40-ba77-882c59aa1ba5" alt=""><figcaption></figcaption></figure>

Look for the option to "Sign In" and click on it.

<figure><img src="https://1880479925-files.gitbook.io/~/files/v0/b/gitbook-x-prod.appspot.com/o/spaces%2FYatpTySDvBNuxKqpErzU%2Fuploads%2FtdejG2yAO29cLmzzAVE3%2Fimage.png?alt=media&#x26;token=f02d6c2f-78cf-4a07-a4b1-f1f34be6b99c" alt=""><figcaption></figcaption></figure>

1. Enter your email and password
2. Or alternatively, use a preferred method such as Google, Microsoft, or Apple to log in.&#x20;
3. When you don't have a MetaCopier account, use the '**Register**' option to create a new account.

<figure><img src="https://1880479925-files.gitbook.io/~/files/v0/b/gitbook-x-prod.appspot.com/o/spaces%2FYatpTySDvBNuxKqpErzU%2Fuploads%2FMcpOauyFXk2AZfYtCJZu%2Fimage.png?alt=media&#x26;token=c3303e52-4ae1-42e2-95dd-683c284c0885" alt=""><figcaption></figcaption></figure>

1. To register a new account you have to add your personal informations such as first name, last name email and password
2. &#x20;At the end you can press the 'Register' button to create the account.

<figure><img src="https://1880479925-files.gitbook.io/~/files/v0/b/gitbook-x-prod.appspot.com/o/spaces%2FYatpTySDvBNuxKqpErzU%2Fuploads%2Fy4QdIk6fcsSVt0CO712S%2Fimage.png?alt=media&#x26;token=173d6340-6271-4463-9128-aa8f10f1862c" alt=""><figcaption></figcaption></figure>

## Add Payment method&#x20;

{% hint style="info" %}
A credit card is needed. It will only be charged after the trial period ends or if you start a project with dedicated resources.
{% endhint %}

Click on "Dashboard"

<figure><img src="https://1880479925-files.gitbook.io/~/files/v0/b/gitbook-x-prod.appspot.com/o/spaces%2FYatpTySDvBNuxKqpErzU%2Fuploads%2Fl8Jha6hiCAb4sv6xz5Ah%2Fimage.png?alt=media&#x26;token=39a7083f-9b5a-496f-8eaa-8daddecd95d8" alt=""><figcaption></figcaption></figure>

Select "Payment method"

<figure><img src="https://1880479925-files.gitbook.io/~/files/v0/b/gitbook-x-prod.appspot.com/o/spaces%2FYatpTySDvBNuxKqpErzU%2Fuploads%2F9LlWj1FsqIvxirzhmUXI%2Fimage.png?alt=media&#x26;token=6f5acba7-255a-4399-a464-734d0441684c" alt=""><figcaption></figcaption></figure>

1. Click on the '+' at the top left side&#x20;
2. Then choose your currency.

<figure><img src="https://1880479925-files.gitbook.io/~/files/v0/b/gitbook-x-prod.appspot.com/o/spaces%2FYatpTySDvBNuxKqpErzU%2Fuploads%2Fm7PA15sJbB23BCO33drp%2Fimage.png?alt=media&#x26;token=c539d612-baec-4995-b7d1-43c8f37a96ea" alt=""><figcaption></figcaption></figure>

1. Now a new window will open where you need to enter all your card information&#x20;
2. At the end click on 'Authorize'
3. Or you choose to pay with link

<figure><img src="https://1880479925-files.gitbook.io/~/files/v0/b/gitbook-x-prod.appspot.com/o/spaces%2FYatpTySDvBNuxKqpErzU%2Fuploads%2FOdjCkC46QeT3y7Q57CZ2%2Fimage.png?alt=media&#x26;token=dbe717ae-c677-4518-955f-408f81f472ea" alt=""><figcaption></figcaption></figure>

In the end, if everything worked, you should see your card on the 'Payment Method' tab.

## Create a project

{% hint style="info" %}
A project is a logical group which you can also share with other members.&#x20;
{% endhint %}

Begin by clicking on 'Dashboard'.<br>

<figure><img src="https://1880479925-files.gitbook.io/~/files/v0/b/gitbook-x-prod.appspot.com/o/spaces%2FYatpTySDvBNuxKqpErzU%2Fuploads%2Fh1fkwK7KxkUhiVZTMXXh%2Fimage.png?alt=media&#x26;token=b2543e2b-3292-48da-80bd-ecbb554c152e" alt=""><figcaption></figcaption></figure>

1. A new window will open. Confirm that you are on the 'Projects' section, which you can verify on the left side of the screen.&#x20;
2. Now you should see a cross icon, click on that field.

<figure><img src="https://1880479925-files.gitbook.io/~/files/v0/b/gitbook-x-prod.appspot.com/o/spaces%2FYatpTySDvBNuxKqpErzU%2Fuploads%2FN0PfL6OHs3OMTUCN7zdB%2Fimage.png?alt=media&#x26;token=7c4bf003-684a-4341-9486-9251411ebe3e" alt=""><figcaption></figcaption></figure>

1. Now you need to input all your information in the new window like the Project Name and the Credit Card. Note that the company name is optional
2. the currency must match the payment method.

<figure><img src="https://1880479925-files.gitbook.io/~/files/v0/b/gitbook-x-prod.appspot.com/o/spaces%2FYatpTySDvBNuxKqpErzU%2Fuploads%2FXwltbEAQhh8qyeQW5uqr%2Fimage.png?alt=media&#x26;token=f2ecc478-6262-45b1-953f-78f8574e3773" alt=""><figcaption></figcaption></figure>

After completing all the steps, your project should be visible in the projects tab.

<figure><img src="https://1880479925-files.gitbook.io/~/files/v0/b/gitbook-x-prod.appspot.com/o/spaces%2FYatpTySDvBNuxKqpErzU%2Fuploads%2FqXBwv2J5rwkyLjL08Ghe%2Fimage.png?alt=media&#x26;token=cc689ec2-ebe9-464a-9b53-b351b6930edf" alt=""><figcaption></figcaption></figure>

## Connect your accounts

Select your newly created project.

<figure><img src="https://1880479925-files.gitbook.io/~/files/v0/b/gitbook-x-prod.appspot.com/o/spaces%2FYatpTySDvBNuxKqpErzU%2Fuploads%2Flg5rQDv6QcQ2KI3vHF66%2Fimage.png?alt=media&#x26;token=0f10b5a9-ed2d-42d2-bc35-a34c63f1ab85" alt=""><figcaption></figcaption></figure>

In this window you can connect your accounts by clicking on the field with the cross

<figure><img src="https://1880479925-files.gitbook.io/~/files/v0/b/gitbook-x-prod.appspot.com/o/spaces%2FYatpTySDvBNuxKqpErzU%2Fuploads%2F13GL3LtscwqKRQWpjUm5%2Fimage.png?alt=media&#x26;token=1e865ee4-7ef5-4193-b175-ebb303ea3881" alt=""><figcaption></figcaption></figure>

A new window will open where you have to enter the data of the trading account.

<figure><img src="https://1880479925-files.gitbook.io/~/files/v0/b/gitbook-x-prod.appspot.com/o/spaces%2FYatpTySDvBNuxKqpErzU%2Fuploads%2F4Ije3W2SQoONJSg5oqqK%2Fimage.png?alt=media&#x26;token=4567c3c5-a991-46a0-965b-3029e8f2a9a0" alt=""><figcaption></figcaption></figure>

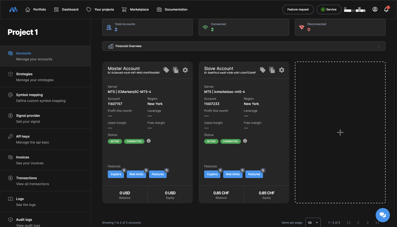
In the next picture you can see that the account has been connected and activated. Continue with the next step to create a copier.

<figure><img src="https://1880479925-files.gitbook.io/~/files/v0/b/gitbook-x-prod.appspot.com/o/spaces%2FYatpTySDvBNuxKqpErzU%2Fuploads%2FU2qk1unGW6pX8YhxMPOV%2Fimage.png?alt=media&#x26;token=4b198af9-ba92-4cbb-ae43-6ed299e91682" alt=""><figcaption></figcaption></figure>

{% hint style="info" %}
MetaCopier.io is built on a modern architecture and scales horizontally. Therefore, there is essentially no limit to the number of accounts you can add. If you plan to add a large number of accounts, just [let us know](https://docs.metacopier.io/metacopier/support) so that we can assist you in the best way.
{% endhint %}

## Create your first copier

1. Now that you have two accounts you can create your first copier, for that please follow the next steps
2. On both accounts you can see the button "copiers" at the bottom left please click on button from the account you want to copy your trades (slave).&#x20;
3. A window with a cross will open click on this cross.

<figure><img src="https://1880479925-files.gitbook.io/~/files/v0/b/gitbook-x-prod.appspot.com/o/spaces%2FYatpTySDvBNuxKqpErzU%2Fuploads%2FHkjhHsccSboN3sx4Qy9E%2Fimage.png?alt=media&#x26;token=e226a88b-c516-44d4-a543-032887cba166" alt=""><figcaption></figcaption></figure>

1. You can now select the **account from** **which the trades** are to be copied.
2. Then look that the status is activated.
3. To close the window click on save

<figure><img src="https://1880479925-files.gitbook.io/~/files/v0/b/gitbook-x-prod.appspot.com/o/spaces%2FYatpTySDvBNuxKqpErzU%2Fuploads%2FBgRym2UHEeHzBqO83Qly%2Fimage.png?alt=media&#x26;token=dcaa74eb-c7b4-4b15-9217-4885ccde4c00" alt=""><figcaption></figcaption></figure>

If everything has worked, you should see a green one on the "copiers" button.

<figure><img src="https://1880479925-files.gitbook.io/~/files/v0/b/gitbook-x-prod.appspot.com/o/spaces%2FYatpTySDvBNuxKqpErzU%2Fuploads%2Fm503vkmYIqcu2taqzdWs%2Fimage.png?alt=media&#x26;token=d3be4438-3fb7-4712-a5d2-f0f29a112106" alt=""><figcaption></figcaption></figure>

The copier is now active :clap:&#x20;
